Vu+ Uno 4k SE es un modelo de enigma2 del fabricante Vuplus, del cual presentamos hoy su analisis, un receptor con procesador Broadcom BCM7252S dual core 1700 mhz, 2 GB de ram DDR4, 4 GB de almancenamiento interno tipo emmc, y como sistema operativo de fabrica code Vuplus, el cual posee tuner FBC Dvbs2x. Es un receptor que salio al mercado a finales del 2017.
Vamos a ver en nuestra revision como se comporta el dispositivo y como se defiende con respecto a otros receptores de la competencia.
Detalles del Producto
| Modelo Vu+ Uno 4K SE |
Especificaciones Basicas
- Procesador ARM de doble núcleo a 1,7 GHz
- Flash de 4GB (eMMC)
- DRAM DDR4 DE 2GB
- LCD de 2,4 «para MiniTv
- LAN Gigabit (10/100/1000 MBit / s)
- 1x Sintonizador FBC DVB-S2 o DVB-C enchufable avanzado o DVB-T2 dual
- Entrada y salida HDMI
- Soporte HDR10 / HLG
| Ver especificaciones completas |
Descripción
Este receptor VU+ Uno 4k SE, se presenta en una caja de carton caracteristica de vuplus, sin colorido, serigrafiada modelo y caracteriscticas del mismo, en el interior tenemos el receptor, mando a distancia, pilas, y pequeño manual de instrucciones, adaptador de corriente y conexiones disco duro interno que se coloca en la parte trasera del mismo.
El receptor Vu+ uno 4K SE tiene un diseño basico tipo rectangular con aristas ligeramente redondeadas, caja metalica en tonalidad color negro con el logo del fabricante en la parte frontal y modelo de receptor, ranuras de ventilación en la parte superior asi como en laterales. En la parte delantera tenemos logo del fabricante Vuplus asi como serigrafia del modelo de receptor con un display LCD a color, el boton power tactil luminoso asi como en este mismo formato botones de direccion, en esta misma parte frontal nos encontramos una tapa desplegable que aloja en su interior tarjetero y un puerto usb 2.0. En la parte posterior es donde se hallan el grueso de conectores perifericos, ubicados de izquierda a derecha, conector de los dos tuner, conector spdif, salida HDMI, entrada HDMI, entrada cable ethernet, entrada para dos usb 3.0, salida rs232, adaptador de corriente y boton de apagado, asi como entrada para disco duro interno.
- Materiales y medidas: Metalico /plastico 280 x 50 x 222 mm
- Leds y panel: pantalla frontal LCD a color con botones tactiles luminosos
El receptor tiene una ranuras tuner.
En la parte trasera como mencionemos tenemos la posibilidad de introducir disco duro interno a traves de sistema retractil
Para finalizar con la descripción una captura interior una vez retirada la carcasa superior
SISTEMA Y RENDIMIENTO
Entorno y Sistema Enigma2
Conectamos el Vu+ uno 4K SE al adaptador de corriente y tras pulsar el boton power trasero se inicia el receptor apareciendo durante el proceso de inicio logo a color en la pantalla vfd iluminandose los botones tactiles, este proceso dura aproximadamente 40 segundos hasta que comienza la configuracion basica de la imagen enigma2 por defecto que en este caso es code Vuplus imagen oficial de Vuplus. El sistema se mueve de forma fluida, r gracias a su cpu broadcom de 2 nucles y a sus 2 GB de ram.
- Version del sistema de fabrica: Code Vuplus fecha depende de la fabricacion.
- Compatible con plugin enigma2: Kodi, stalker, hbbtv, transcodificacion, pip, QuadPip
- Encendido/apagado: Menu apagado de enigma2
- Soporte: Ademas de las imagenes enigma2, Vuplus tiene su propia imagen de fabrica Code Vuplus, asi como dos que se basan en ella y son exclusivas: VTI y Blackhole.
Red, almacenamiento, RAM y puertos
El receptor enigma2 Vu+ uno 4K SE lleva integrado una memoria emmc como almacenamiento interno de 4 gb, 2 gb de Ram, puertos usb 3.0 (2), asi como entrada para disco duro interno.
Para la conexión a internet presenta conector de puerto Ethernet Gigabit . Como podemos ver en las pruebas, los resultados son positivos , tenemos buena velocidad de internet a traves de la red gigabit.
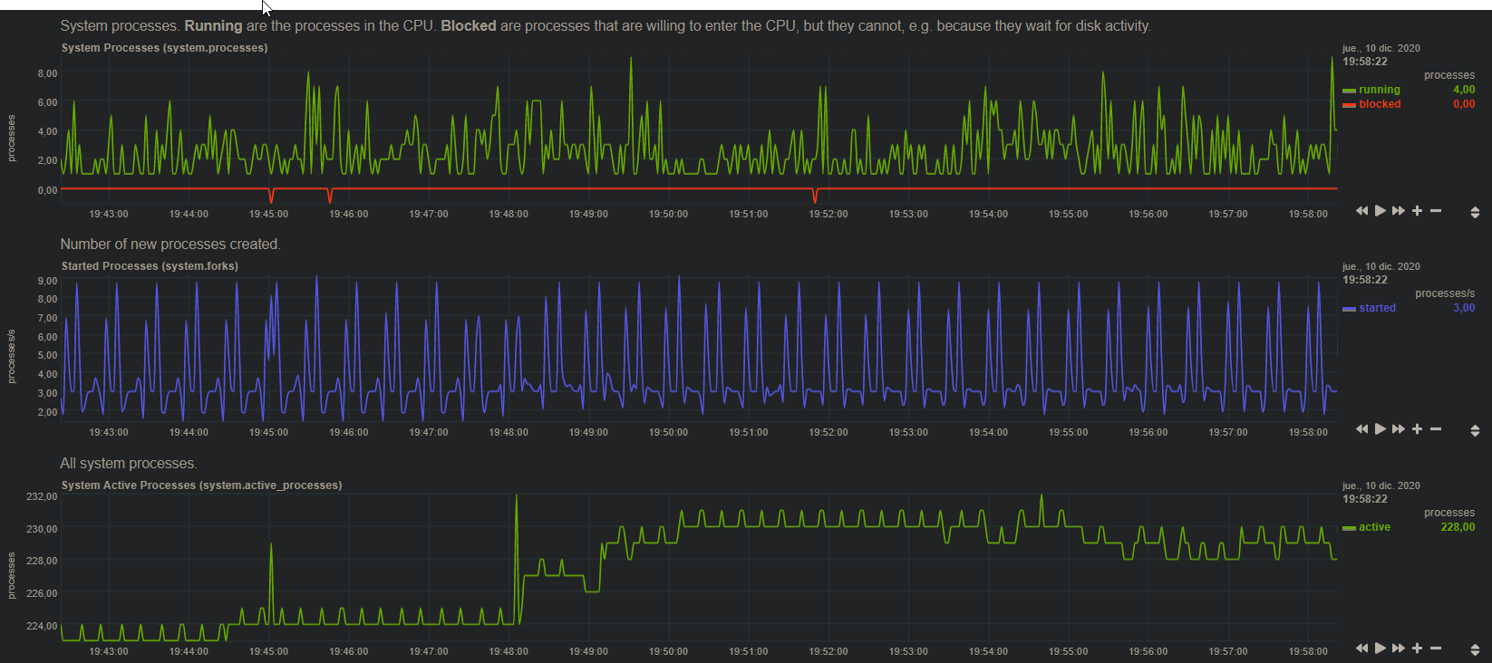
El sistema Enigma2 Reserva parte de los 2 GB de ram para sus procesos internos en el caso del vu+ uno 4K SE podemos observar el total de la memoria ram (2 gb), y la disponibilidad que tenemos en la siguiente captura:
Total = 2064384 kilobytes que se corresponderia con los 2 GB de ram de nuestro receptor
Disponibles = 707416 kilobytes que se corresponderia con unos 700 megas de ram
Tenemos que tener en cuenta este sistema de reserva de ram, ya que cuando ejecutamos el comando df -h puede parecer que tenemos menos ram que la indicada en nuestro receptor (2 GB), lo que ocurre es que nos muestra la ram libre, descontando la reservada para el sistema enigma2
- Almacenamiento: Interno emmc 4 gb, ampliable por usb o disco duro interno
- Ram: Total de 2 gb ddr4 de la cual unos 1.3 GB esta reservada para enigma2
- Red: muy buena velocidad a traves de la tarjeta de red Gigabit
| USB 2.0 USB 3.0 Micro SD SATA |
Leer y escribir – 50/25 mb/s – –
Potencia y rendimiento
En términos de potencia, el Vu+ UNO 4K SE tiene resultados aceptables y mueve el sistema enigma2 correctamente , podemos ejecutar los plugins básicos sin ningún problema.
El Vu+ Uno 4k SE tiene un rendimiento optimo gracias a su procesador Broadcomd de 32 Bits dual Core 1.7 GHz Armv7l modelo Brahma B15 BCM7252S.
- Las térmicas : 51ºC mínimo / máximo 82ºC / mantiene el rendimiento hasta la zona 81% / calor en la parte superior 0dB / Ruido
- Reinicios del receptor: Enigma2 21 s / reboot 60 s
Rendimiento Streaming
Gestión y configuración
A nivel de reproducción tenemos un calidad de imagen excelente y sin saltos hasta en los canales 4K, el salto entre los diferentes canales es rápido y podemos acceder a todas las funciones de forma fluida, las lista de EPG se actualiza con normalidad.
En el caso de usar imagen basada en oficial tenemos la opcion FCC que hace que el cambio de canal sea instantaneo.
- Calidad de imagen y audio: Hasta 4K en reproducción y grabación. Soporta sonido AC3.
- Gestión de canales: Lista en vivo con búsqueda por nombre, EPG, Favoritos y gestor para programar grabaciones.
- Busqueda canales automatica: Tiempo 8 minutos 23 segundos
- Tiene opciones QuadPip y Pip
- Servidores: Servidores para satélite desde de OSCam o Cccam compiladas para arm.
| Servicio Resultado Manual |
Canales dvbsx ok –
| Canales stream ok – |
Busqueda ciega No –
| Sr bajos ok – |
Test Video y audio
Conexiones vídeo y audio
En el apartado multimedia el Vu+ Uno 4k SE tiene un buen resultado, con las limitaciones que tiene enigma2 y broadcomd con ciertos codec, dispone de soporte de salida de vídeo por HDMI 2.0a lo que nos permite una resolución máxima de salida hasta en 4K@60fps con HDR.
- Cambio de refresco / resolución automático: Si disponible
- Ajustes de imagen: Ajustes de calidad de imagen integrados / Dispone de modo , HDR10 , HLG, SDR
- HDMI CEC: Disponible en ajustes.
Conclusiones
Puntuacion
![]() |
7.6 |
PROS
CONTRAS
|
DISEÑO Y CONECTIVIDAD 8/10HARDWARE 8/10PRECIO 7/10 |
||
Opinion
Después de analizar el receptor enigma2 Vu+ Uno 4K SE , podemos decir que nos encontramos con un buen receptor Enigma2. Tiene suficiente hardware para uso multimedia con las limitaciones del sistema enigma2 asi como mueve con fluidez el sistema de fabrica A nivel de red, la velocidad del puerto Ethernet Gigabit nos proporciona ponder usar gran velocidad de internet.
La conexion de disco duro interno a traves de ranura trasera nos facilita mucho el uso, ademas poseyendo dos entradas usb 3.0.
Por poner un pero es el precio, que en su rango existe el gigablue UE 4K que es algo mas barato y posee un tuner mas que el vu+ uno 4k SE.
















