uClan Ustym 4K PRO es un modelo de receptor enigma2 del fabricante uClan, que salio a la venta a finales del 2018, del cual presentamos hoy su análisis, un receptor con procesador Hisilicon Hi3798MV200 junto a gpu Mali 450, 1 GB de ram DDR3, 8 GB de almacenamiento interno tipo emmc, adaptador wifi interno y como sistema operativo de fabrica OpenATV. Este Receptor se comercializa en una sola version combo:
- 1 Tuner dvbs2x + 1 tuner tdt
Vamos a ver en nuestra revision como se comporta el dispositivo y como se defiende con respecto a otros receptores de la competencia.
Detalles del Producto
| Modelo uClan Ustym 4K PRO |
Especificaciones Basicas
– Hisilicon Hi3798MV200 Huawei
– Quad Core 64Bit (4x 1.6GHz) 15000 DMIPS
– Flash 8GB eMMC
– RAM 1GB DDR4
– Gigabit LAN Ethernet (1000Mbps)
– WiFi eingebaut, 300Mbit, 2x Wlan-Antennen
– 4-stelliges 7-Segment Display
– Kartenleser
– DVB-S2X & DVB-C/T2 Combo (2xTuner)
– HDMI 2.0a & USB 3.0
– MicroSD-Slot
| Ver especificaciones completas |
Descripción
Este receptor uClan Ustym 4K PRO se presenta en una caja de carton de buena calidad en color oscuro serigrafiada modelo y caracteriscticas del mismo, en el interior tenemos el receptor, mando a distancia, cable hdmi 2.0, pequeño manual de instrucciones, antenas wireless y el adaptador de corriente y pilas.
El receptor uClan Ustym 4K PRO tiene un diseño basico, caja metalica en tonalidad color negro con el logo del fabricante en la parte frontal y ranuras de ventilacion en la parte superior. En la parte delantera tenemos logo del fabricante octagon asi como serigrafia del modelo de receptor con una pequeño display de 7 segmentos, el boton power retroiluminado asi como el elemento decorativo de color gris son elementos que lo distinguen. En la parte posterior es donde se hallan el grueso de conectores perifericos, ubicados de derecha a izquierda, conectores antenas wireles, conector de los dos tuner, salida Spdif, conector AV, entrada rs232 para recuperacion receptor, entrada hdmi 2.0, entrada cable ethernet, usb 2.0, ranura tarjeta memoria sd, boton recovery para actualizacion, conector de adaptador de corriente y boton de apagado. En uno de los laterales del receptor nos encontramos con usb 3.0 y lector de tarjetas.
- Materiales y medidas: Metalico /plastico 18 x 7 x 28 cm | 431 g
- Leds y panel: Led de estado frontal (boton power) / Panel con hora o canal.
SISTEMA Y RENDIMIENTO
Entorno y Sistema Enigma2
Conectamos el uClan Ustym 4K PRO al adaptador de corriente y tras pulsar el boton power trasero se inicia el receptor apareciendo durante el proceso de inicio «boot» y conteo de carga en el display del receptor donde se iluminara el boton power en tono azul, este proceso dura aproximadamente 40 segundos hasta que comienza la configuracion basica de la imagen enigma2 por defecto que en este caso es Openatv. El sistema se mueve de forma fluida gracias a su cpu Hisilicon Hi3798MV200 quad core 1500MHz.
- Version del sistema de fabrica: openatv 6.4 fecha depende de la fabricacion.
- Compatible con plugin enigma2: Kodi, stalker qt, hbbtv qt, transcodificacion y pip.
- Encendido/apagado: Menu apagado de enigma2 y multibot en tarjeta sd
- Soporte: Ademas de las imagenes enigma2, uClan tiene software alternativo Denys Os Software.
Red, almacenamiento, RAM y puertos
El receptor enigma2 uClan Ustym 4K PRO lleva integrado una memoria emmc como almacenimiento interno de 8 gb, puertos usb 2.0 y usb 3.0, lector de tarjeta sd donde se pueden instalar imagenes en multiboot integrado.
Para la conexion a internet presenta Wifi de una sola banda 2.4 ghz y un conector de puerto Ethernet Gigabit . Como podemos ver en las pruebas, los resultados son positivos , tenemos buena velocidad de internet a traves de la red gigabit.
- Almacenamiento: Interno emmc 8 gb, ampliable por usb o tarjeta memoria sd.
- Ram: Total de 1 gb ddr3 de la cual unos 400 megas esta reservada para enigma2
- Red: Velocidad basica a traves de wifi banda 2.4 ghz y muy buena velocidad a traves de la tarjeta de red Gigabit.
| USB 2.0 USB 3.0 Micro SD SATA |
Leer y escribir 14/12 mb/s 51/26 mb/s 60/31 mb/s –
Prueba velocidad de red y wifi en conexion a internet de 300 mbps
- Resultados velocidad Wifi: Buena velocidad dentro de que solo admite una banda 2.4 ghz
- Resultados velocidad ethernet: Aprovechamos el maximo de nuestra banda.
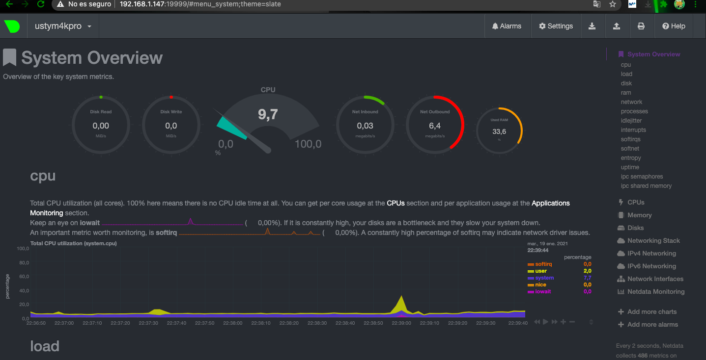
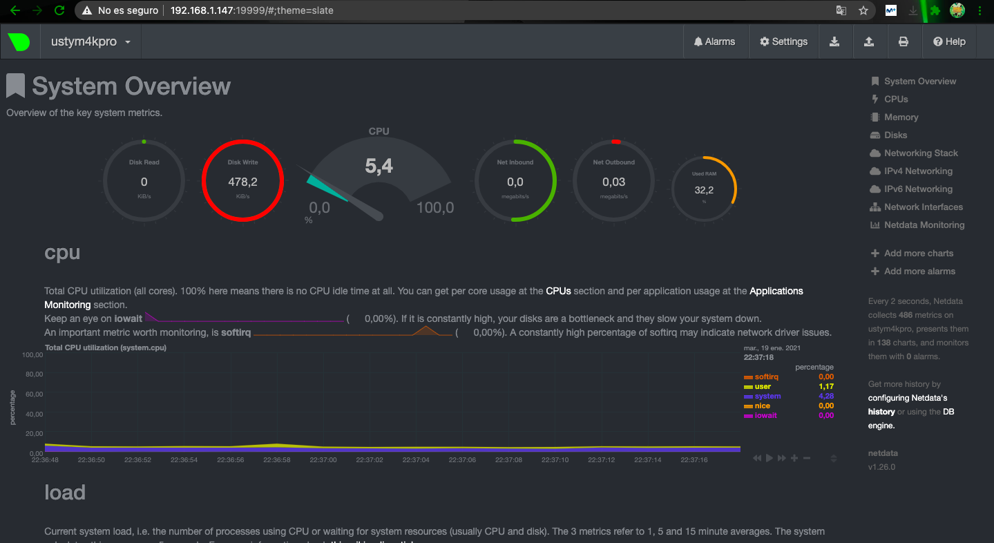
Potencia y rendimiento
En términos de potencia, el uClan Ustym 4K PRO tiene resultados aceptables y mueve el sistema enigma2 correctamente , podemos ejecutar los plugins basicos sin ningun problema.
- Consumo : Apagado 0.3W / En espera 1.9W / Uso básico 6.1W (busqueda canales) / Máximo 9.2W
- Las térmicas : 60ºC mínimo / máximo 80ºC / mantiene el rendimiento hasta la zona 76% / calor en la parte superior 0dB / Ruido
- Reinicios del receptor: Enigma2 7 s / reboot 40 s
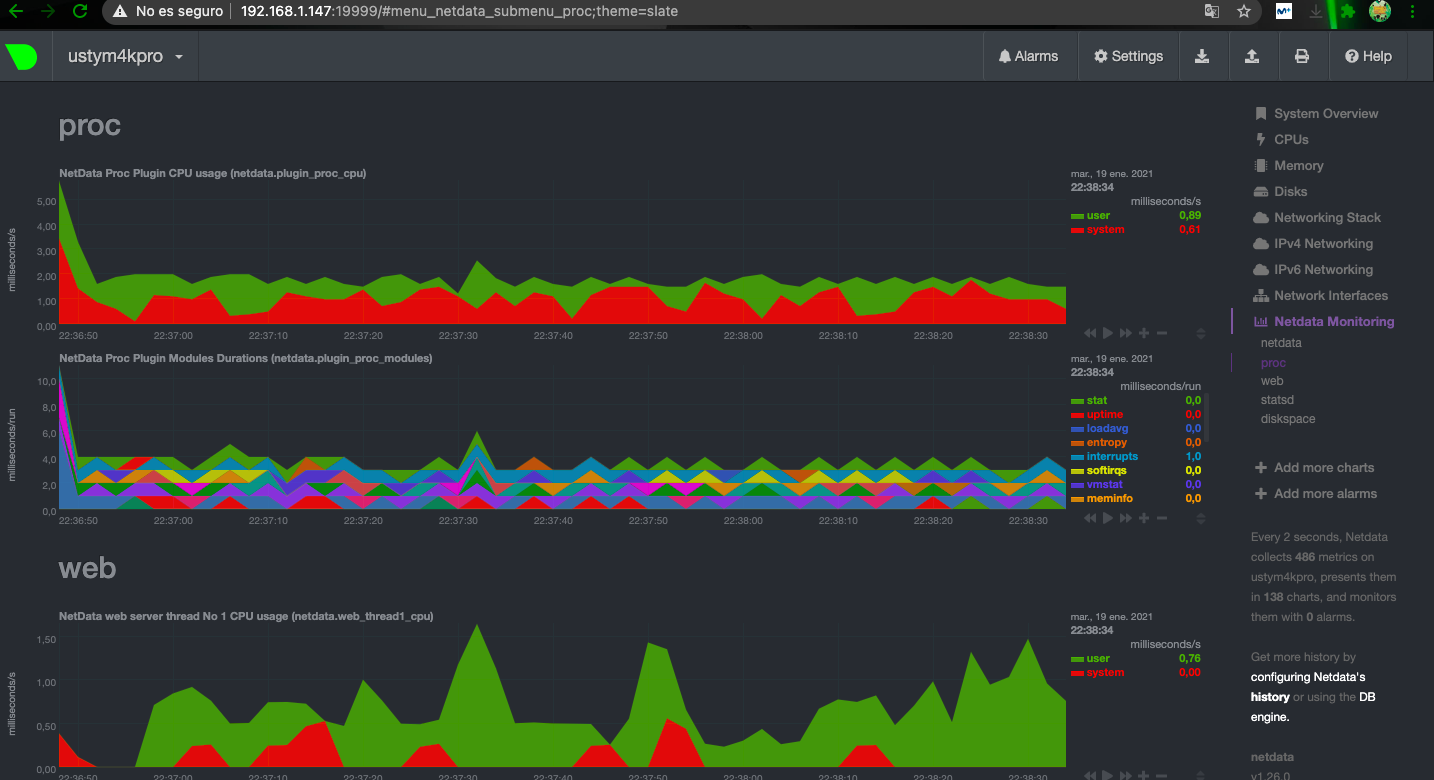
- Comando Top realizando streaming de canal HD:

Rendimiento uClan Ustym 4K PRO
Rendimiento Tuner dvbs2x
El receptor uClan Ustym 4K PRO se fabrica con version combo con tuner dvbs2x y tuner TDT, como por ejemplo el de la captura de imagen.
En este caso realizamos una configuracion del receptor combo del tuner dvbs2x y tdt
Gestión y configuración
A nivel de reproducción tenemos un calidad de imagen excelente y sin saltos hasta en los canales 4K, el salto entre los diferentes canales es rápido y podemos acceder a todas las funciones de forma fluida, las lista de EPG se actualiza con normalidad.
La sincronizacion de video en el cambio de canal produce lo que se denomina camara lenta durante aproximadamente de 1-2 segundos, este fallo en sincronizacion es comun a a todos los receptores hisilicon, no es molesto pero si es a tener en cuenta.
- Calidad de imagen y audio: Hasta 4K en reproducción y grabación. Soporta sonido AC3.
- Gestión de canales: Lista en vivo con búsqueda por nombre, EPG, Favoritos y gestor para programar grabaciones.
- Busqueda canales automatica: Tiempo 8 minutos 52 segundos
- Servidores: Servidores para satélite desde de OSCam o Cccam compiladas para arm.
| Servicio Resultado Manual |
Canales dvbsx ok –
| Canales stream ok – |
Busqueda ciega ok –
| Sr bajos ok – |
Queremos mencionar en esta ocasion que el nivel de señal que muestra el receptor es el correcto al contrario que en otros receptores como mismo tuner como el Zgemma que estos parametros no los muestra correctamente.
Test Video y audio
Conexiones vídeo y audio
En el apartado multimedia el uClan Ustym 4K PRO tiene un resultado excelente usando el SoC Hi3798MV200 chip que dispone de soporte de salida de vídeo por HDMI 2.0a lo que nos permite una resolución máxima de salida hasta en 4K@60fps con HDR.
- Cambio de refresco / resolución automático: Si disponible
- Ajustes de imagen: Ajustes de calidad de imagen integrados / Dispone de modo , HDR10 y Dolby vision, HLG, SDR
- HDMI CEC: Disponible en ajustes.
Test reproducción de vídeo
Realizamos nuestra pruebas de reproducción de vídeo sobre el receptor uClan Ustym 4K PRO, que cuenta con el SoC Hi3798MV200, que integra una VPU con el procesador de video compatible con la mayoría de formatos de vídeo modernos y soporta modos HDR10 y DOLBY VISION. Como vemos el rendimiento es excelente y la calidad de imagen es de muy alto nivel gracias al procesador integrado del Hisilicon para el tratamiento de la imagen.
- Salida de video: Maxima 2160 compatible con 50/60/auto mhz
- Formatos compatibles: SDR | dolby |hdr10 | hlg.
Un punto a favor del uClan Ustym 4K PRO es que el cambio de resolucion a HDR lo realiza el receptor automaticamente, cosa que no ocurre en otros receptores como el Zgemma.
Software Denys Os
Como hemos mencionado el receptor es dual Bot, pudiendo seleccionar el sistema con el que arranque el receptor:
- Enigma 2 (Flash particionada podemos instalar 4 imagenes) + 2 en tarjeta SD
En esta particiones podemos instalar el firmware alternativo Denys Os, que mostramos unas capturas
Conclusiones
Puntuacion
Opinion
Después de analizar el receptor enigma2 uClan Ustym 4K PRO , podemos decir que nos encontramos con el mejor receptor de todas las marcas que montan Hisilicon en la actualidad junto con el Octagon SF8008 por dos aspectos que nos parecen importantes es de los pocos con este procesador que monta usb 3.0 y tarjeta de red Gigabit que nos parece un gran aspecto a considerar respecto a sus competidores. Tiene suficiente hardware para uso multimedia con las limitaciones del sistema enigma2 asi como mueve con fluidez el sistema de fabrica Openatv. A nivel de red, el adaptador de CA Wifi de de una sola banda que se integra con su antena exterior funciona correctamente aunque echamos de menos que hubiera sido doble banda, la velocidad del puerto Ethernet Gigabit nos proporciona ponder usar gran velocidad de internet.
El uClan Ustym 4K PRO dipone de 1GB de RAM que nos permite ejecutar plugin sin problemas y utilizar la multitarea, suficiente para el sistema enigma2, pero quizas algo corto para el manejo de kodi.
Aunque no posee conexion sata para disco duro interno, lo suple con entrada para usb 3.0.
Como todos los receptores Hisilicon tiene fallo de sincronizacion de video en el cambio de canal, aunque no es especialmente molesto.
Este receptor tiene un precio bastante ajustado y mas barato que el octagon sf8008 combo, con respecto a sus competidores y mas que es el unico en la actualidad junto con octagon sf8008 que monta gigabit y usb 3.0 de los que montan chip hisilicon, seguramente de este tipo de receptores en su rango de coste, en la actualidad sea de los mas recomendables.







Parece un clon del octagon sf8008
No tiene tanto soporte en imagenes enigma2 como el octagon sf8008, y las aplicaciones iptv del sistema denys os suelen estar en ruso.
Desejo saber como organizar os canais no fivarito