Dinobot 4K Twin es uno de los últimos modelos de receptores enigma2 del fabricante Dinobot, en esta ocasión se trata de un modelo con dos sintonizadores Satelite, asi como un nuevo diseño respecto a los anteriores modelos.
Un receptor con procesador Hisilicon Hi3798MV200 4K Quad Core 1.6 GHz junto a gpu Mali 450, 1 GB de ram DDR4, 8 GB de almancenamiento interno tipo emmc, con adaptador wifi 2.4 ghz, con una tarjeta de red 10/100.
Se comercializa con dos tuner para satelite, sin loop interno, es decir deberemos conectar ambos tuner externamente con un splitter.
Vamos a ver en nuestra revision como se comporta el dispositivo y como se defiende con respecto a otros receptores de la competencia.
Detalles del Producto
| Modelo Dinobot 4K Twin |
Especificaciones Básicas
- Chipset principal Hi3798MV200 ARM Cortex A53, Quad core 64bit, @1.6GHz(15000DMIPS)
- 2x Sintonizador DVB-S2X
- Soporta 4K / 60FPS HDRFull HD2160P, HDMI576i, 576p, 720p, 1080i, 1080p
- 1GB DDR3 Ram
- 8GB Emmc nand Flash
- WIFI 150MHz incorporado
- 1x USB 3.0
- 1x USB 2.0
- 1x HDMI Version 2.0a, HDCP 2.2, HDCP1.4
- Decodificación de hardware MPEG-2 / H.264 y H.265
- HEVC /H.265 2160p 60 Decodificador de formato múltiple de 10 formatos principales
- Interfaz Ethernet 10 / 100Mbit
- 1x AV
- 1x RS232
- 1x SPDIF
- 1x Smartcard reader
- 1x External IR sensor
| Ver especificaciones completas |
Descripción
Este receptor Dinobot 4K Twin se presenta en una caja de carton tipica en color azul por la parte anterior y blanco en la posterior donde estan serigrafiadas las caracteristicas el receptor.
- 1 receptor Dinobot 4K Twin
- 1 mando a distancia.
- 1 manual de instrucciones
- 1 cable HDMI.
- 1 antena wifi
- Cable prolongador IR
- 1 fuente de alimentación (110-240 V/12 V).
El receptor Dinobot 4K Twin tiene un diseño basico tipo rectangular con aristas ligeramente redondeadas, caja plastico/metalica en tonalidad color negro con el logo del fabricante en la parte frontal y modelo de receptor, ranuras de ventilación en la parte superior asi como en laterales. En la parte delantera tenemos logo del fabricante Dinobot asi como serigrafia del modelo de receptor con un display de 7 segmentos, botones de direccion, en esta misma parte frontal nos encontramos una tapa desplegable que aloja en su interior tarjetero y un puerto tarjeta SD. En la parte posterior es donde se hallan el grueso de conectores perifericos, ubicados de izquierda a derecha, conector cable alargador IR, conector de los dos tuner, conector rs232, usb 3.0, salida AV, salida HDMI 2.0, USB 2.0, conector antena wireless, entrada ethernet, conector cable alimentacion y boton de power.
- Materiales y medidas: Metalico /plastico 290 x 215 x 80 mm peso 1.05 kg
- Leds y panel: pantalla frontal 7 segmentos
Para finalizar con la descripción una captura interior una vez retirada la carcasa superior
Mando a distancia
El mando a distancia del Dinobot 4K Twin su funcionamiento de los botones es tipo mecanico, de facil agarre, aunque para que responda se tiene que apuntar directamente al receptor, por lo que es aconsable usar el cable alargador IR que acompaña al receptor.
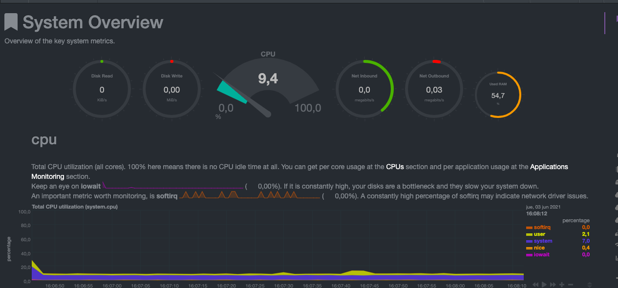
SISTEMA Y RENDIMIENTO
Entorno y Sistema Enigma2
Conectamos el Dinobot 4K Twin al adaptador de corriente y tras pulsar el boton power trasero se inicia el receptor apareciendo durante el proceso de inicio en la pantalla 7 segmentos menu y a continuacion E2 iniciandose en ese momento la imagen enigma2 dura aproximadamente 52 segundos hasta que comienza el sistema enigma2 por defecto que en este caso es OpenATV. El sistema se mueve de forma fluida.
- Version del sistema de fabrica: OpenATV
- Compatible con plugin enigma2: Kodi, stalker, hbbtv, transcodificacion, pip
- Encendido/apagado: Menu apagado de enigma2
- Soporte: En la actualidad OpenATV
Red, almacenamiento, RAM y puertos
El receptor enigma2 Dinobot 4K Twin lleva integrado una memoria emmc como almacenamiento interno de 8 gb, 1 gb de Ram, puertos usb 2.0 (1) y usb 3.0 (1).
Para la conexión a internet presenta conector de puerto Ethernet 10/100 . Como podemos ver en las pruebas, los resultados son positivos , aunque limitados al no ser Gigabit, Ademas posee wifi interno compatible con la banda 2.4.
Tenemos que tener en cuenta este sistema de reserva de ram, ya que cuando ejecutamos el comando df -h puede parecer que tenemos menos ram que la indicada en nuestro receptor ( 1 GB), lo que ocurre es que nos muestra la ram libre, descontando la reservada para el sistema enigma2
- Almacenamiento: Interno emmc 8 gb, ampliable por usb o disco duro externo
- Ram: Total de 1 gb ddr4 quedando libre 161 megas
- Red: velocidad normal con tarjeta de red 10/100 y wifi interno 2.4
| USB 2.0 USB 3.0 Micro SD SATA |
Leer y escribir 16/142 mb/s 53/29 mb/s – –
Prueba velocidad de red en conexion a internet de 300 mbps
- Resultados velocidad Wifi: normal en banda 2.4
- Resultados velocidad ethernet: normal al ser tarjeta red 10/100
- Test puerto USB 3.0 y 2.0 salida de 5.01 V estable
Potencia y rendimiento
En términos de potencia, el Dinobot 4K Twin tiene resultados aceptables y mueve el sistema enigma2 correctamente , podemos ejecutar los plugins básicos sin ningún problema.
Dinobot 4K Twin tiene un rendimiento optimo gracias a su procesador Hisilicon Hi3798MV200 4K Quad Core 1.6 GHz modelo Cortex A53
- Rendimiento CPU: Min. 0.400 GHz / Max. 1.6 GHz.
Comando Top en funcionamiento normal
- Consumo : Apagado 0.3W / En espera 6.7W / Uso básico 17.6W / Máximo 21.5W

- Las térmicas : 55ºC mínimo / máximo 86ºC / mantiene el rendimiento hasta la zona 81% / calor en la parte superior 0dB / Ruido
- Reinicios del receptor: Enigma2 11 s / reboot 52 s
Rendimiento Streaming
Rendimiento Tuner FBC dvbs2x
El receptor Dinobot 4K Twin se fabrica en version twin con dos tuner Satelite
Informacion del modelo. tuner que utiliza
Capturas de menu de configuracion tuner
Gestión y configuración
A nivel de reproducción tenemos un calidad de imagen excelente y sin saltos hasta en los canales 4K, el salto entre los diferentes canales es rápido y podemos acceder a todas las funciones de forma fluida, las lista de EPG se actualiza con normalidad.
- Calidad de imagen y audio: Hasta 4K en reproducción y grabación. Soporta sonido AC3.
- Gestión de canales: Lista en vivo con búsqueda por nombre, EPG, Favoritos y gestor para programar grabaciones.
- Busqueda canales automatica: Tiempo 8 minutos 02 segundos
- Tiene opciones de Pip
- Servidores: Servidores para satélite desde de OSCam o Cccam compiladas para arm.
Servicio Resultado Manual
Canales dvbsx ok –
| Canales stream ok – |
Busqueda ciega ok –
| Sr bajos ok – |
Test Video y audio
Conexiones vídeo y audio
En el apartado multimedia el Dinobot 4K Twin tiene un buen resultado, con las limitaciones que tiene enigma2 aunque en este aspecto mejor con su cpu hisilicon que los receptores que usan broadcom, dispone de soporte de salida de vídeo por HDMI 2.0a lo que nos permite una resolución máxima de salida hasta en 4K@60fps con HDR.
- Cambio de refresco / resolución automático: Si disponible
- Ajustes de imagen: Ajustes de calidad de imagen integrados / Dispone de modo , HDR10 , HLG, SDR
- HDMI CEC: Disponible en ajustes.
Test reproducción de vídeo
Realizamos nuestra pruebas de reproducción de vídeo sobre el receptor Dinobot 4K Twin, soporta la mayoria de modos menos DOLBY VISION.
Os dejamos unas capturas de reproduccion de diferentes formatos

- Salida de video: Maxima 2160 compatible con 50/60/auto mhz
- Formatos compatibles: SDR | dolby |hdr10 | hlg.
Un punto a favor del Dinobot 4K Twin es que el cambio de resolucion a HDR lo realiza el receptor automaticamente, cosa que no ocurre en otros receptores.
Para la configuracion de uso de enigma2 y tenerlo todo a punto recomendable usar Autosonic que te configura todo lo necesario en la imagen OpenATV
Conclusiones
Puntuacion
![]() |
6.8 |
PROS
CONTRAS
|
DISEÑO Y CONECTIVIDAD 7/10HARDWARE 6.5/10PRECIO 7/10 |
||
Opinion
Después de analizar el receptor enigma2 Dinobot 4K Twin , podemos decir que se trata de un receptor que cumple sus funciones, quizas en las pruebas realizadas de hardware inferior a octagon y uclan que son receptores similares ya que estos vienen con tarjeta ethernet gigabit y en el caso del Dinobot no.
Como todos los receptores Hisilicon tiene fallo de sincronizacion de video en el cambio de canal, aunque no es especialmente molesto.
Este receptor tiene un precio bastante ajustado con respecto a sus competidores ya que seguramente cuando salga a la venta se pueda encontrar por unos 99 €.


















This receiver is a piece of shit! Bough one, after a month it bricks, seller change it, but after another month and this one stopped working.
Buenos días cómo puedo quitar el reposo profundo
Me ha llegado este deco a mis manos, y parece ser que no es 4K, pongo la resolución 2160p30, pero por el HDMI al televisor UHD pone que sale a 720p. Si cambio la resolución a 1080p sí sale a 1080p, pero si la pongo en 4K sale a HDMI. He probado este HDMI con otro receptor 4K, el Freesat 4K TV Box (Non-recordable) y si que sale a 2160p, por lo que entiendo que el Dinobot 4K no es un receptor 4K sino que lee el 4K y luego lo envía al televisor a 720p. A ver si me sabéis decir algo. Gracias.
Solucionado, sí es 4K, no sé lo que ha pasado, pero al hacer una gravación de un canal el 4K, al reproducirlo sí me salía por el HDMI en UHD 2160p 60Hz, y luego al volver a los canales ya sí me coje esta resolución siempre en el directo. No entiendo que ha pasado pero sin tocar nada de la resolución me salía siempre a 720p antes de hacer la gravación.